
The #1 PMS Solution in The Market
Pawn Management System (PMS) is a full digitalised solution for Pawn Busineses. As an IT Solutions and Service Providers, we come up with an integrated pawn system designed to manage and track the expansion of your pawn business by streamlining the operational procedures. While fulfilling the technology requirements of the gold loan finance, jewellery finance, pawn shop, and pawn broker industries, it also potentially to retain your customer and motivate them to pawn more with you. As it has been specifically crafted to satisfy both pawn customer and pawn businesses. All of these integrated accounting features make it easier for the pawn broker to handle their accounts. The Malaysian government's rules and regulations are followed by the pawnbroker system.
- Fully Digitalised Solution
- Centralised and Multi-Branch Integration
- Report and Analysis for Projections
ACHub is one of the solution that we provide for PMS. Customer billing, inventory tracking, cashier control, government reporting, front end & back end reporting, late letters, and SMS are all provided and can be controlled in a single application. The amount of human error is reduced by automating business operations. ACHub let pawnbroker to further manage their process from the point customer walk-in to the store until they redeem or the item being auctioned.
Suitable for pawnbroking companies, especially when having several branches under the same group.
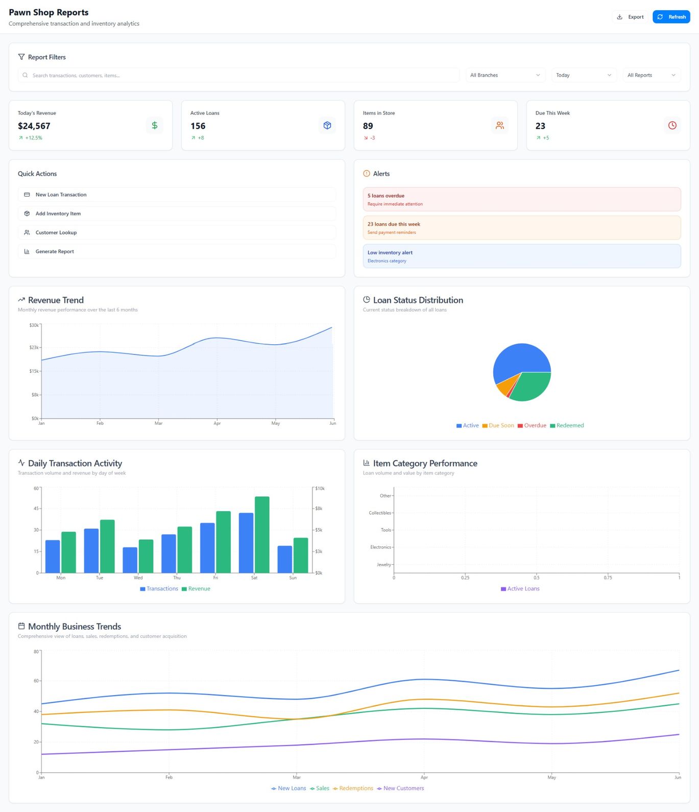
Detailed Dashboard Overview

- Daily Transaction Charts
- Daily Transaction Ledgers
- Export to Report Form (PDF, Excel, etc)
- Customisable Timeframe
The dashboard overview is packed with history records and analysis data needed for your quick preview, as well as for analysis and studies.
Comprehensive Ticketing System

The ticketing system is a key component of PMS, designed to store and track all pawn tickets. With rich and detailed transaction history, it transforms the traditional pawn business into a fully digitalized experience.
Say goodbye to mountain of records and papers. All 100% paperless transaction from here onwards!

- Dynamic and powerful ticketing system
- Cross-Company transactional capabilities
- Fully customizable to your needs
Smart Cart

The Smart Cart system is the most advanced feature in ACHub, designed as a comprehensive one-stop solution for managing all types of customer-related actions and transactions. Whether you're creating customer profiles, initiating pawn tickets, or handling multiple transactions, Smart Cart streamlines the entire process into a single, efficient platform.
This centralized system improves workflow by simplifying task execution, reducing manual steps, and ensuring data accuracy — all within a user-friendly environment.
- Pawn
- Redeem
- Transfer
- Add Loan
- Reduce Loan
Manage all in one shot!
Status indicators, filters, and action buttons help ensure every operation is just a click away.

Anti-Money Laundering Act Screening

Ensure your business meets compliance standards and stays protected from financial crime with our integrated AMLA (Anti-Money Laundering Act) Screening system. This powerful compliance tool automatically checks individuals against comprehensive global and local watchlists, helping you identify and mitigate potential risks before they impact your business.
- No Matches Found – Safe to proceed
- Potential Match Detected – Needs further review to confirm risk
- Positive Match Detected – Restricted individuals
Different statuses are shown to indicate whether an individual is safe to conduct transactions with.

Extensive and Detailed Reporting System

We do the data visualization part for you, so you can focus on the high level decision. ACHub system provides multiple-parameter and dynamic reporting system where you can view your daily to yearly transactions and ledgers all at the ease of a click away.

- Data Visualization Ready
- Dynamic Reporting Parameter
- Daily Scheduler & Automation
The system also allows for you to generate those reports and to integrate it with your own services and application as well, all API-endpoint ready.
Subscription Plan
Device License
- Access to Admin Portal
- Shop Portal
- User Management
- Permission Management
- Shop Management
Pawn Management System (PMS)
- Pawn, Transfer & Redeem
- Basic AML/CFT Consolidated List
- Barcode / QR code capability
- Supports Auction Processes
- Loyalty Program
Add-Ons
Smart Cart
Empower staff to perform actions on behalf of different customers quickly and efficiently.
Batch Tickets Renewal & Redeem
IPT
Transaction
Seamlessly integrate all branches through ACHub for unified transaction processing.
Management
Report
Performance?
Analysis?
All in one place. Clear, actionable reports to guide your decisions.